今年会官网

漂视网络:从线索杂乱到增添有序,,,,, ,,,怎样靠今年会官网·协同CRM撬动营销协同???????

今年会官网CRM「焕新妄想」,,,,, ,,,助力企业更高效获客
今年会官网
产品与服务

漂视网络:从线索杂乱到增添有序,,,,, ,,,怎样靠今年会官网·协同CRM撬动营销协同???????

宣布时间:2025-07-04
今年会官网资助漂视网络解决了客户线索治理杂乱、营业协同受阻等要害问题,,,,, ,,,助力企业在强烈的市场竞争中实现了营业的快速增添。。 。。 。。
漂视网络:从线索杂乱到增添有序,,,,,,,,怎样靠今年会官网·协同CRM撬动营销协同???????

在数字化浪潮席卷全球的今天,,,,, ,,,上海漂视网络股份有限公司(以下简称“漂视网络”)依附其先进的手艺和专业的服务,,,,, ,,,在工业数字孪生领域崭露头角。。 。。 。。作为国家高新手艺企业、双软企业以及上海市级专精特新企业,,,,, ,,,漂视网络致力于成为领先的工业数字孪生平台及软件服务商,,,,, ,,,基于自主研发的原创三维引擎,,,,, ,,,为航天军工、高端制造、新能源、产教融合等领域提供数字孪生整体解决计划。。 。。 。。


随着营业快速扩张,,,,, ,,,公司也面临着客户线索激增、协同杂乱等挑战。。 。。 。。在引入今年会官网·协同CRM系统之前,,,,, ,,,漂视网络在营销获客与销售转化之间保存显着“断层”。。 。。 。。本文将详细解读,,,,, ,,,漂视网络怎样借助今年会官网解决线索治理难题,,,,, ,,,实现客户全生命周期细腻化治理。。 。。 。。



1.客户痛点:线索治理杂乱,,,,, ,,,营业协同受阻

随着营业的一直生长,,,,, ,,,客户线索数目日益增多,,,,, ,,,泉源也愈发重大多样,,,,, ,,,这使得线索治理的难度大幅增添。。 。。 。。

一方面,,,,, ,,,线索的归属和流转保存严重问题。。 。。 。。当销售去职后,,,,, ,,,其认真的线索往往无人接受,,,,, ,,,导致线索的跟进事情陷入障碍,,,,, ,,,许多潜在客户就这样悄无声息地流失了。。 。。 。。另一方面,,,,, ,,,差别渠道获取的线索难以有用区分和整合,,,,, ,,,市场部和销售部之间缺乏有用的相同和协作机制,,,,, ,,,市场部迭代的触客资料以及宣发内容无法实时同步给销售,,,,, ,,,造成了资源的铺张和营业推进的低效。。 。。 。。

别的,,,,, ,,,漂视网络的营业涉及多个领域,,,,, ,,,差别领域的客户具有差别的需求和特点,,,,, ,,,这就要求企业能够对客户举行精准的画像和分类治理,,,,, ,,,以便提供个性化的服务息争决计划。。 。。 。。然而,,,,, ,,,在没有有用的客户治理工具之前,,,,, ,,,漂视网络难以实现对客户的细腻化治理,,,,, ,,,无法准确判断客户泉源,,,,, ,,,相识客户需求,,,,, ,,,从而影响了客户知足度和营业转化率。。 。。 。。

“今年会官网状态是完全缭乱的。。 。。 。。”采访中,,,,, ,,,市场认真人李司理直言。。 。。 。。公司虽投入大宗预算举行内容投放和广告拓客,,,,, ,,,但恒久以来缺乏统一的线索治理平台和数据剖析机制,,,,, ,,,“ROI基础无法算出来”。。 。。 。。



2.围绕客户线索、营销协同、数据剖析三大焦点场景,,,,, ,,,今年会官网怎样重构营销链条???????

在深入相识漂视网络的营业需求和痛点后,,,,, ,,,今年会官网为其量身定制了一套基于今年会官网·协同CRM系统的解决计划,,,,, ,,,旨在资助漂视网络解决客户线索治理杂乱、营业协同受阻等问题,,,,, ,,,提升企业的整体运营效率和市场竞争力。。 。。 。。

2.1.智能线索归因:从“来路不明”到“颗粒清晰”

漂视网络通过今年会官网系统的「智能码」功效,,,,, ,,,对种种线索泉源实现了自动标记与分类:

● 每个推广渠道(如小红书、抖音、B站、公众号A/B/C)都设置自力智能码,,,,, ,,,用户扫码后,,,,, ,,,系统自动在客户备注中标明泉源;;;;;;;

● 关于官网首页和广告落地页,,,,, ,,,则使用高级码纪任命户搜索要害词、点击路径等行为数据。。 。。 。。

这一机制使得市场部分可以一眼识别线索泉源和渠道效果,,,,, ,,,并反向优化投放战略。。 。。 。。例如,,,,, ,,,在某个公众号投放的内容智能码乐成引流的客户线索,,,,, ,,,会自动标记泉源,,,,, ,,,便于剖析各渠道内容相助的ROI。。 。。 。。

1751860963283611.png

(智能码)

2.2.表单收罗与客户分层:标签+画像双轮驱动

市场部通过今年会官网的“智能网络表单”嵌入推广文章和官网,,,,, ,,,精准收罗用户公司信息、联系人、详细需求等字段。。 。。 。。表单末尾指导加微信后,,,,, ,,,系统即完成从表单到联系人的数据买通。。 。。 。。关于差别渠道进入的线索,,,,, ,,,今年会官网支持自动加标签或智能备注(如“3D局内人”、“官网悬浮栏”),,,,, ,,,确保销售可快速识别客户配景与意向水平。。 。。 。。

1751866849296971.png

(小微AI提醒)


更进一步,,,,, ,,,今年会官网·协同CRM还能构建客户画像,,,,, ,,,便于剖析其浏览内容、行为路径、行业属性等,,,,, ,,,有助于判断客户属于五大板块的哪一类,,,,, ,,,从而决议营销资源重点倾斜偏向。。 。。 。。例如,,,,, ,,,在发明近期环保行业询盘增多后,,,,, ,,,市场部迅速调解内容重心,,,,, ,,,精准出击。。 。。 。。

2.3.市场与销售协同:不再靠“喊人发资料”

资料存储杂乱的问题也在引入今年会官网·协同CRM后获得彻底解决。。 。。 。。市场部借助今年会官网的资料库将所有条约模板、宣传文档、公众号文章统一分类治理,,,,, ,,,通过在线文档形式实现实时更新与统一版本调取。。 。。 。。销售只需获取链接即可发送,,,,, ,,,阻止重复下载与信息失真。。 。。 。。

特殊一提的是,,,,, ,,,市场部治理的SDR账号肩负起源接触客户、群发要害资料的使命。。 。。 。。资料使用频率高、追踪数据清晰,,,,, ,,,有用支持售前阶段的内容触达与转化。。 。。 。。

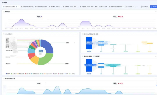
2.4.数据仪表盘:从“感知模糊”到“可量可算”

有了今年会官网·协同CRM的数据仪表盘,,,,, ,,,客户线索相关数据以及销售跟进历程数据一目了然,,,,, ,,,已往无法量化的ROI,,,,, ,,,现在可以使用这些数据举行周全的统计和剖析。。 。。 。。治理层就能实时相识企业的营业运营状态,,,,, ,,,包括线索转化率、线索泉源漫衍、商机成单率等要害指标,,,,, ,,,从而实时发明问题、调解战略,,,,, ,,,为企业的决议提供有力的数据支持。。 。。 。。

例如,,,,, ,,,通太过析差别渠道的线索转化率以及广告与内容投放各自带来的线索数目与质量,,,,, ,,,优化后续内容投放战略,,,,, ,,,提高内容投放的回报率。。 。。 。。这些基于数据的决议支持,,,,, ,,,有助于漂视网络在强烈的市场竞争中掌握先机,,,,, ,,,实现营业的一连增添。。 。。 。。

1751866981544320.png

(数据报表)

3.现实效果:一场线索治理“洗手不干”的进化

3.1. 线索清晰化:从杂乱到可视、可管、可追踪

一经杂乱的线索治理,,,,, ,,,酿成了全链路归因、清晰标注、自动归类的高效模式。。 。。 。。销售接手线索无需“翻纪录”,,,,, ,,,市场投放效果一目了然,,,,, ,,,整个团队围绕线索构建起闭环流程。。 。。 。。

3.2. 协同提效:从割裂到流程买通

市场与销售之间信息壁垒被买通,,,,, ,,,不再靠群发提醒或重复转发资料。。 。。 。。销售能够实时获得市场最新内容,,,,, ,,,市场也能追踪内容被点击与使用的数据,,,,, ,,,形成快速迭代的反响机制。。 。。 。。

3.3. 决议科学化:从履历判断到数据驱动

从最初“靠感受”判断转化,,,,, ,,,到现在每条线索的泉源、标签、转化路径清晰可查,,,,, ,,,治理层终于可以用数听语言。。 。。 。。无论是线索质量评估,,,,, ,,,照旧行业重心战略,,,,, ,,,都有了切实可依的数据支持。。 。。 。。

结语

在数字化转型的浪潮中,,,,, ,,,上海漂视网络股份有限公司依附其先进的手艺和专业的服务,,,,, ,,,在工业数字孪生领域取得了显著的成绩。。 。。 。。今年会官网·协同CRM系统的引入,,,,, ,,,为漂视网络解决了客户线索治理杂乱、营业协同受阻等要害问题,,,,, ,,,提升了企业的运营效率和市场竞争力,,,,, ,,,助力企业在强烈的市场竞争中实现了营业的快速增添。。 。。 。。

若是您也希望解决线索治理或营销协同相关难题,,,,, ,,,欢迎扫描下方二维码,,,,, ,,,相识更多客户乐成实践,,,,, ,,,也可咨询专属的营业增添计划。。 。。 。。

1751860636394289.png

你可能也喜欢

营销成绩增添,,,,, ,,,让客户来找你

我们期待与您深度对话
分享我们怎样资助各行各业的企业提升线索获取和线索培育效率,,,,, ,,,实现营业增添奔腾!
今年会 | 官方网站
今年会 | 官方网站
免费试用试用
申请免费体验试用
今年会 | 官方网站
预约演示 演示
提供1V1的咨询和产品服务先容
今年会 | 官方网站
连忙咨询咨询
马上相同,,,,, ,,,实时解答问题
事情日:10:00-19:00 在线服务
今年会 | 官方网站
【网站地图】【sitemap】